XPUMAN SOFTWARE PLATFORM

Monitor & manage your hardware from anywhere.TM

xPUman connects your LiquaCool cooling hardware to the cloud. A desktop agent reads live sensor data and relays it securely - your phone picks it up in real time.

LiquaCool Hardware Sensors & controls via USB
xPUman Desktop Windows & Linux agent
Supabase Cloud Realtime relay & storage
xPUman Mobile iOS & Android
PRICING

Simple, transparent pricing.

Start free. Scale for a dollar per node.

Free
$0 /month

Up to 3 nodes - full features, no credit card required.

  • Desktop agent (Windows & Linux)
  • Mobile app (iOS & Android)
  • Real-time cloud relay
  • Fan & pump control
  • Virtual demo mode
Custom
Let's talk

Enterprise needs, volume deployments, or special requirements.

  • Everything in Standard
  • Volume discounts
  • SLA & dedicated support
  • On-premises data option
  • Custom integrations
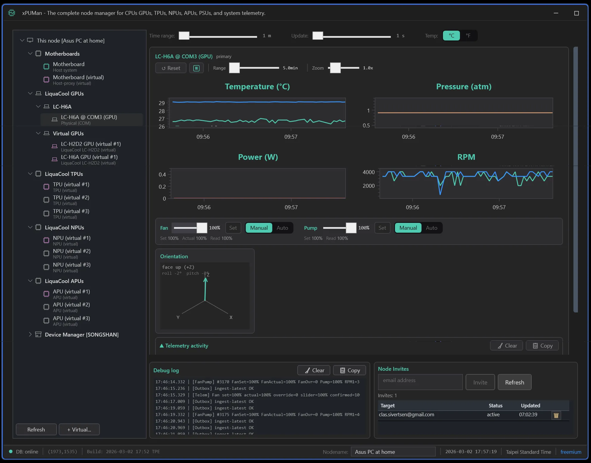
xPUman Desktop Agent
DESKTOP AGENT

xPUman Desktop Agent

The local Windows agent that reads LiquaCool hardware sensors, displays live telemetry, controls fan and pump duty, and relays data to the cloud for remote monitoring.

Specification Details
PlatformsWindows 10/11 (x64), Ubuntu 24.04 LTS (x64)
Versionv1.0.0
Tech StackC# .NET 8, WPF, OxyPlot
System RequirementsWindows 10 or later, .NET 8 runtime, USB port for LiquaCool hardware (or run in virtual/demo mode)
ConnectivityInternet connection for cloud relay to Supabase; LiquaCool hardware via internal USB (virtual COM port, 230400 baud)
LicenseFree up to 3 nodes, $1/node/month beyond

Key Features

Multi-Device Tree

Ctrl/Shift multi-select across GPUs, CPUs, and PSUs. View multiple resources simultaneously with independent telemetry panels.

Interactive Charts

Four OxyPlot charts per resource: temperature, pressure, power, RPM. Time-range slider from 30 seconds to 2 hours, vertical zoom, and pop-out detail windows.

Fan & Pump Control

Set fan and pump duty with real-time firmware readback confirmation. Auto mode uses a firmware-driven thermal curve with 1°C hysteresis.

Zero-Drop Cloud Relay

Local outbox queue with retry and backoff ensures no telemetry is lost, even over flaky connections. Fast-flush on shutdown captures every last sample.

Host Machine Metrics

CPU utilization, RAM usage, disk, GPU utilization, and network stats from the host PC, displayed alongside LiquaCool hardware telemetry.

Virtual Demo Mode

Run the entire platform with simulated hardware (XPU_SIM_ONLY=1). Demo to customers, test integrations, and develop without plugging in a single cable.

MOBILE APP

xPUman Mobile App

Monitor your LiquaCool liquid-cooling hardware from anywhere. Live GPU temps, fan status, pressure, and host metrics on your phone via real-time WebSocket.

Specification Details
PlatformsiOS 15+, Android 10+, Web (fallback)
Versionv0.1.0
Tech StackReact Native 0.81.5, Expo 54, TypeScript, Supabase
System RequirementsiPhone or Android phone with internet connection; xPUman Desktop Agent running on a PC with LiquaCool hardware (or use virtual nodes for demo)
ConnectivitySupabase Realtime (WebSocket) for instant updates; 60-second fallback HTTP polling; WebRTC signaling for future direct transport
LicenseIncluded with xPUman subscription
xPUman Mobile App

Key Features

Real-Time Dashboard

All your LiquaCool nodes in one scrollable list. Each card shows online/offline status, gauge bars for CPU, RAM, GPU temp, and coolant pressure, updating live via WebSocket.

Deep Telemetry Detail

Tap any node for full per-resource telemetry. Gauge bars for temperatures and percentages, compact cells for RPM, voltage, current, power, and pressure. Dynamically rendered from hardware data.

Passwordless Auth

Email OTP sign-in powered by Supabase Auth. No passwords to remember or leak. Enter your email, get a code, done.

Node Sharing & Invites

Share hardware visibility with teammates or clients using invite codes. Role-based access keeps control where it belongs. Real-time invite notifications.

Event Feed & Alerts

Per-device and cross-device event timelines with severity filtering. Color-coded critical, warning, and info events with timestamps and recommended actions.

Virtual Nodes

Create simulated nodes that generate realistic telemetry drift. Demo the app to customers, test integrations, or explore the platform without any hardware.

Mobile App

App Store QR code App Store
Google Play QR code Google Play
Screenshot preview